Stop Water Failures Before They Happen

Real-time PRV monitoring with high-frequency transient detection, waterproof sensors, SCADA integration, and map-based dashboards—built for municipal water utilities.

Pressure reducing valve (PRV) monitoring • Water hammer prevention • NRW reduction
Transient mode
Waterproof sensors
Map dashboards
SCADA-friendly

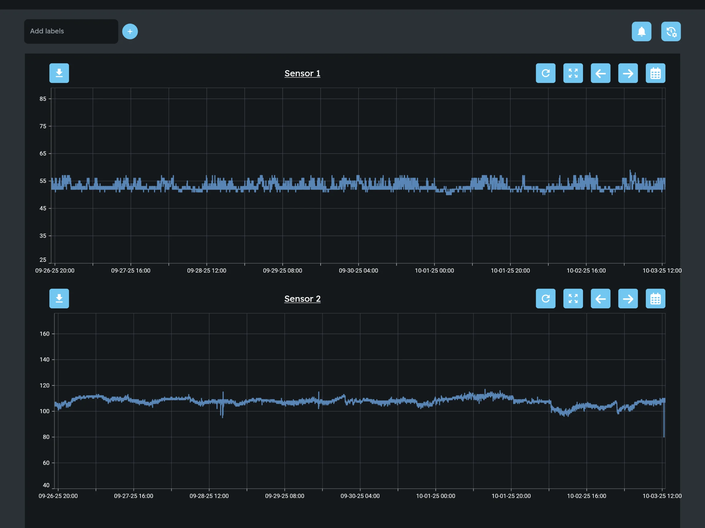
PRV Monitoring in action

Olea software pairs live pressure data with guided workflows so teams can triage issues in minutes. Here’s a look at the dashboards teams rely on every day.

PRV Monitoring Platform

Olea’s PRV Monitoring solution delivers real-time pressure intelligence that keeps distribution zones stable and prevents catastrophic main breaks. Purpose-built hardware withstands flooded vaults, while cloud analytics surface anomalies in minutes instead of days.

  • Transient capture up to 256 readings per second for every PRV station.
  • Automated alarms for out-of-band pressure, cavitation, and seat wear.
  • Workflows that hand off prioritized tasks to maintenance or SCADA teams.
  • Deployment kits, including Commercial Field Kits, optimized for quick installs.
Read the PRV case study »

Why Utilities Need PRV Monitoring

Unseen pressure surges

Water hammer from pump trips or fast valve moves spikes PSI and breaks mains.

Aging infrastructure

Old cast iron fails when PRVs drift or pressures swing unpredictably.

Boil-water risk

PRV failures and sub-20 PSI events trigger advisories and public fallout.

Low-resolution data

Legacy loggers miss transients; highs/lows alone hide the real threat.

Need help planning your PRV deployment?

Connect with our engineering team to review station counts, transient history, and rollout timelines tailored to your capital plan.